I’ve often wondered how people put their backroom teams together, are you an attribute whore, do you get the old boys back together or do you play so far down the leagues you’re happy for the bloke that cuts the grass to stick a few cones out for the lads to run around?
For the purpose of this conversation starter I’m going to focus purely on the coaching team but the basic principles will cover how I recruit for the other staffing areas.
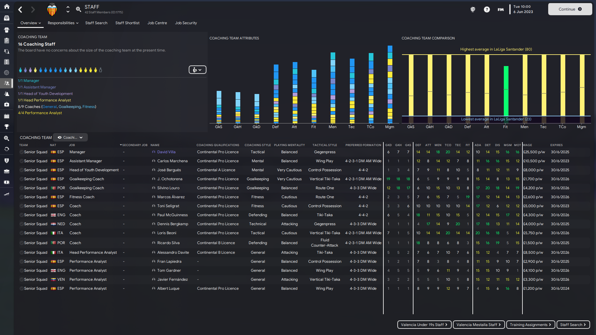
As you may be aware, I’ve started a new save with Valencia (if you haven’t the opening post is here and there’s a Twitter thread to compliment it here) and at the start of the game their backroom team is close to being one of the worst in the league, which is not a shock considering how badly run this team is.
When I start a save building a backroom team is probably second on my to-do list and honestly, I can’t tell if it’s actually important but I feel like my process mixed with the results I get in game makes it something I never leave to chance.
We begin at the Coaching Staff page where I identify our recruitment opportunities where we have space for 7 Coaches and 4 Performance Analysts. My rule of thumb with coaches in the top division is that their key attribute should be between 15-20 mixed with the Determination, Discipline and Motivation multiplier. I don’t use staff calculators but I believe they use a similar format to rate staff and there’s plenty out there that are a great help.
On this page I have my Coaching View that breaks down the attributes I’ll be looking for and honestly, I make it really simple - 7 coaching spaces for 6 attribute groups; Goalkeeping, Defending, Attacking, Tactical, Technical & Fitness and that list is what I’ll use to start my staff search.
In the Staff Search screen I have my Staff Search - Coaches View selected which loosely mirrors the view we have in the Coaching Staff page making what we do next fairly fluid. I go in to New Search and set my parameters for a defensive coach:
Determination + Level of Discipline + Motivating + Defending - 15
Paul Robinson always comes up in this list and I sign him nearly every save that I’m in a position to do so, he just gives me old school defending vibes. One thing I would mention is that I do weight DDM over Adaptability but if there is a choice of candidates with the same attributes and mentality I’d use their Adaptability attribute as the decider.
In the scenario where I use the above search filter and no staff are found I start to reduce DDM by one point until a suitable candidate is found.
Repeat these steps across the attribute groups and you’ll have the best backroom team possible for your club, it might not be the best in the league as some clubs will have more scope for more coaches so don’t be disheartened, the more success you have, the more chances you’ll have to increase your coaching team.
One coaching space left to turn that Fitness bar from green to gold
As the seasons progress and you’re faced with an inbox of expiring coaches contracts I like to start making the coaching team a bit more personal, little things like the goalkeeping coaches being the same nationality as my goalkeeper - why the goalkeeper? Who knows, it’s just something I do… During the seasons I’ll be keeping tabs on coaches I’ve seen and adding them to the shortlist for later, I’ll start looking at their personal mentality, they’re playing and tactical styles and start aligning them with the philosophies we have at the football club.
One final point I’d like to add and it’s something I don’t think I’ve ever done, is to take advantage of the Secondary Job, it’s something I’ve seen Doop use a few times in the lower leagues and it gives you the opportunity to cover two roles with one staff member, in fact, looking at the backroom team at Valencia we have Juan Monar who is contracted as a Sports Scientist with his Secondary Role as a Fitness Coach, it’s just a shame he’s not up to scratch at either!
Thanks for giving this a read, I’d love to know how you build your backroom teams and why you choose the staff you do and yes, Pablo Aimar is on my Staff Shortlist for when the inevitable happens.
David Villa aka FridayNightFM
